对于云南造船门机的特点你知道多少
来源:http://yunnan.hnslgqzj.com/news633262.html发布时间:2021-06-16

我公司作为云南造船门机研发厂家,根据目前我国造船行情的发展,制造的新型设备更具实用性。
那么该造船门机究竟具有哪些优势呢,这里由小编为您详细介绍:
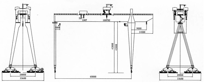
功能齐全,能够实现单式起吊、抬吊以及空中水平微转等;
第二、上小车设有双主钩,分别置于主梁两外侧,但可单独或同时横向移动0-2m;
第三、为方便司机和维修人员上机,刚性支腿内设有登机电梯;
第四、采用刚性较强的支腿设计,维护便捷;
第五、上部小车以及下部小车都能进行交互式工作;
第六、为了增强起重设备的可靠性,我们专门设计了防风装置,使其在风中保持稳定,免受袭击;
经过小编对造船门机的简单介绍,您觉得怎么样呢?

- 上一篇:介绍云南造船门机在使用时的优点
- 下一篇:云南提梁机被大家使用的原因
相关标签:造船门机,造船门机价格,造船门机厂家
相关产品RELATED PRODUCT
相关新闻RELATED NEWS
- 船舶制造中云南造船门机的构件吊装应用2025-12-05
- 船舶制造如何实现顺畅吊装?云南造船门机给出实用答案2025-10-23
- 云南造船门机为啥选 “双主梁”?原因看这几点2025-09-22
- 云南造船门机自动化设备适配性评估:从参数到实操的综合考量2025-08-09





